描述
- 模式語言 (Pattern Language):內建類似 C 語言的腳本語法,可定義並解析複雜的二進位檔案結構
- 現代化介面:專為長時間工作設計的深色主題,支援 HiDPI 與 GPU 加速渲染,操作流暢
- 數據處理器 (Data Processor):提供節點式 (Node-based) 的圖形化介面,可對數據進行解碼、轉換或解密處理
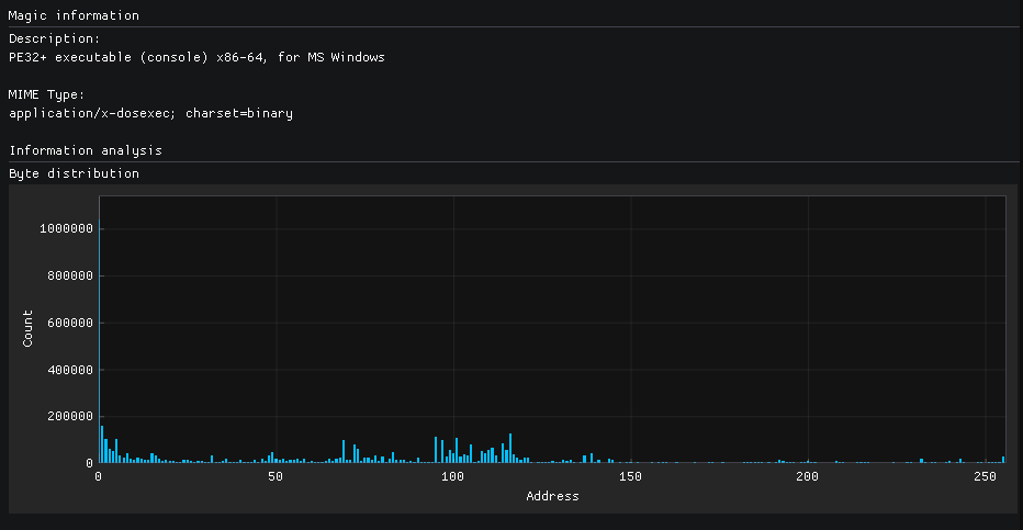
- 整合工具:內建反組譯器 (Capstone)、YARA 規則掃描、字串搜尋、雜湊計算 (Hash) 與數據視覺化圖表(如熵值圖)
- 大型檔案支援:能高效載入並處理數 GB 甚至更大的二進位檔案及原始磁碟映像 (Raw Disk)
主要功能、特點
ImHex 是一款專為現代逆向工程師與程式開發者打造的開源十六進位編輯器。它徹底顛覆了傳統工具介面簡陋、傷眼的刻板印象,提供了極具美感且護眼的深色 UI。除了基本的 Hex 編輯功能外,ImHex最強大的核心在於其「模式語言 (Pattern Language)」,讓使用者能以程式碼定義檔案結構並即時解析預覽。搭配內建的節點式數據處理器、反組譯器與 YARA 支援,它是分析惡意軟體、破解檔案格式或除錯二進位數據的強大瑞士刀。
指令
提供部分 CLI 參數用於自動化或快速啟動:
imhex <file> (開啟檔案)
–script <file> (執行腳本)
–plugin <path> (載入外掛)
–new (開啟新實例)
–debug-mode (除錯模式)
系統需求
- Windows:Windows 10/11 (x64/ARM64)
- macOS:macOS 12 (Monterey) 或更高版本
- Linux:支援 Ubuntu, Fedora, Arch 等主流發行版 (AppImage/Flatpak)
- 硬體需求:需支援 OpenGL 3.0 以上的顯示卡 (因介面採用 GPU 加速渲染)
版本
v 1.38.0 (截至 2025 年 12 月之最新版本資訊)
開發者
WerWolv (Niklas) 及其開源社群
官網
https://veracrypt.io/en/Home.html











